Моя запись — это универсальная платформа для автоматизации клиник, салонов и сервисных центров. Управляйте записями, клиентами и финансами в одном месте.
Инструменты, которые экономят ваше время и увеличивают прибыль
Удобное расписание для специалистов. Онлайн-запись 24/7, автоматические напоминания клиентам и защита от накладок.
Полная история посещений, предпочтения, программы лояльности и сегментация для персонализированного маркетинга.
Прозрачный учет доходов и расходов. Автоматический расчет зарплат сотрудников и контроль остатков товаров на складе.
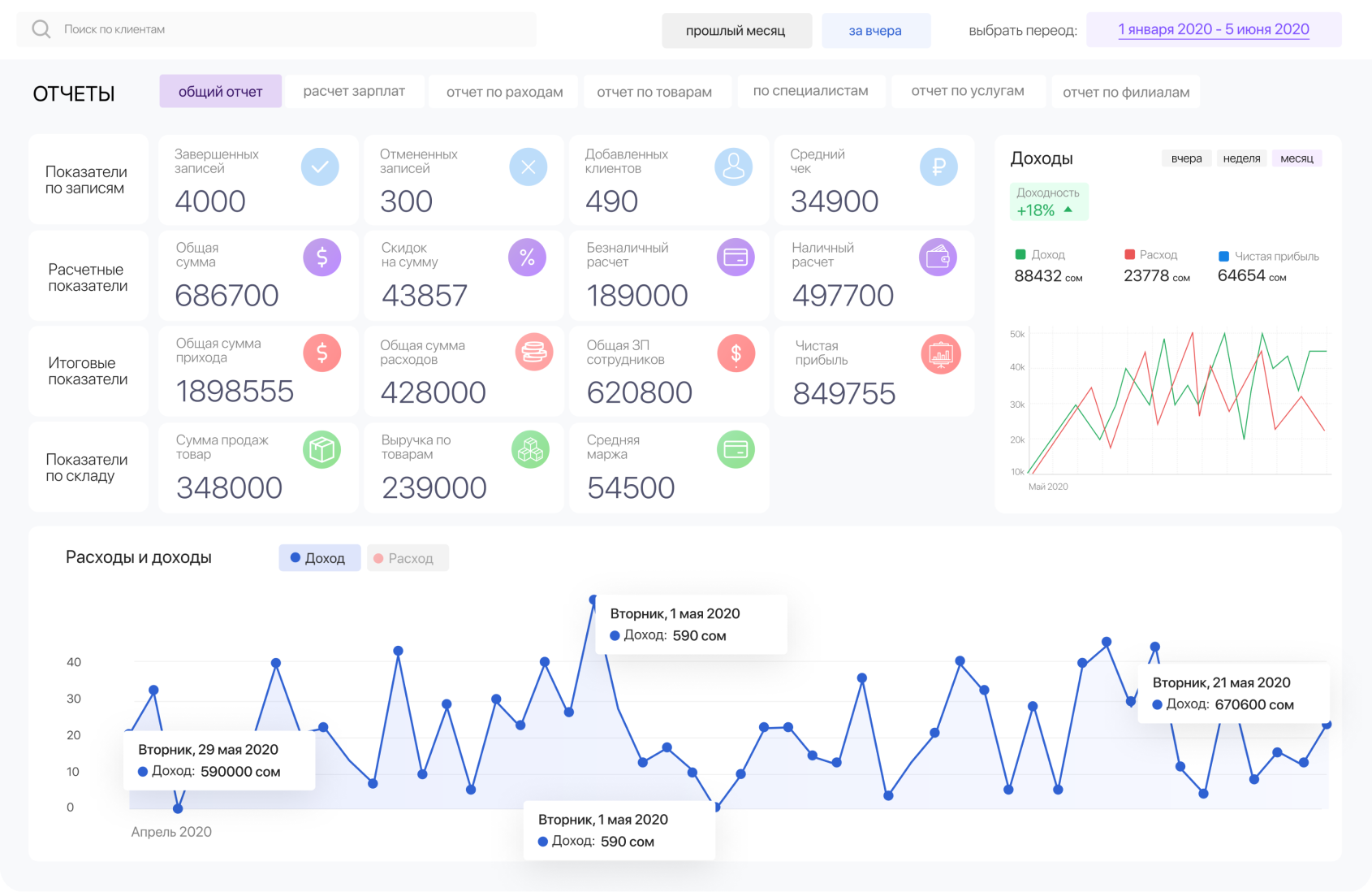
Детальные отчеты по ключевым показателям. Принимайте решения на основе данных, а не интуиции.
Компаний
Записей ежемесячно
Uptime